|
<< Click to Display Table of Contents >> Мониторинг системы Directum RX > Расследование инцидентов Медленная работа системы |
|
Суть инцидента
Пользователи сообщили, что веб-клиент Directum RX работает медленно.
Решение
1.Откройте домашнюю страницу решения и на панели Alerts проверьте оповещения.
2.С помощью панели CPU busy проверьте загрузку процессора на сервере, где развернуты сервисы Directum RX. Загрузка должна быть равномерной, без затяжных пиков.
3.С помощью панели RAM used убедитесь, что есть достаточный запас свободной оперативной памяти и нет неконтролируемого роста ее потребления – «утечки» (memory leak).
4.С помощью панели Web Client. Operations оцените общую производительность веб‑клиента. Для просмотра детальной информации используйте дашборд Web Client. Performance.
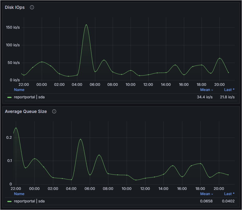
5.Перейдите к детальной информации о состоянии аппаратного обеспечения серверов. Для этого откройте дашборд Hardware metrics.
В примере видны пики по средней очереди и числу обращений к диску:

Причиной может быть, например, резервное копирование во время работы пользователей, ресурсоемкая операция в фоновом процессе или неоптимальная прикладная разработка, замедляющая работу системы при большом количестве пользователей.
6.Устраните причину. При необходимости оформите обращение в службу поддержки, приложив полученную информацию.
| © Компания Directum, 2024 |