|
<< Click to Display Table of Contents >> Мониторинг системы Directum RX > Использование решения > Данные решений (Solutions) Обмен с контрагентами |
|
При обмене документами с контрагентами могут возникать ошибки. Причины возникновения ошибок разные, например, закончился срок действия сертификата, документ отправлен в неподдерживаемом формате, система перегружена и документы долго не приходят.
С помощью дашборда Exchange можно быстро оценить текущее состояние электронного обмена с контрагентами и найти ошибки, которые уже возникли или могут возникнуть.
На дашборде есть несколько панелей с метриками, сгруппированными по назначению:
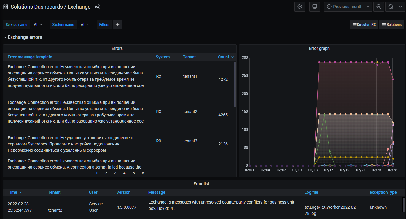
•Exchange errors – ошибки при обмене с контрагентами;
•Messages and certificates – предупреждения о завершении срока действия сертификатов, информация о сообщениях из сервисов обмена и ошибках за определенный день;
•Alerts – все критичные ошибки, но не срочные для исправления.
В группе можно посмотреть все ошибки, которые возникают при обмене с контрагентами, их краткое описание и количество. Например, не загрузились сообщения, не выполнилось преобразование документа в PDF, не отправился ответ контрагенту и пр.
Наличие ошибок на дашборде дает администратору сигнал о том, что нужно предпринимать действия для их устранения.
В группе отображаются предупреждения о завершении срока действия сертификатов, информация о сообщениях из сервисов обмена и ошибках за определенный день.
Если срок действия сертификатов, которые подключены к абонентским ящикам, подходит к концу, то администратор заметит это на панели Expiring Certificates и при необходимости продлит срок.
С помощью панели Processed messages per day можно оценить загруженность системы Directum RX. Если ежедневная загрузка высокая, то документы от контрагента могут задерживаться. Если загрузки совсем нет, то возможно документы вообще не приходят, и нужно искать причину.

График на панели Errors per day показывает количество ошибок в разрезе тенантов. По количеству ошибок можно понять, на каком тенанте их больше всего. Это поможет администратору расставить приоритеты, где исправлять ошибки в первую очередь.

В группе фиксируются все критичные ошибки, но не срочные для исправления.
На панели Poisoned messages отображаются зависшие сообщения из сервисов обмена, которые стоят в очереди на обработку более 7 дней. Это значит, что документы могут быть потеряны пользователями. Если после анализа ошибок проблему не удалось решить самостоятельно, обратитесь в службу поддержки Directum RX.

Чтобы отследить сообщения, которые не могут загрузиться в Directum RX из-за конфликта синхронизации контрагента, используйте панель Messages with unresolved counterparty conflicts. По таким сообщениям формируется задача на обработку конфликта, которую ответственному за абонентский ящик необходимо оперативно обработать. Документы не будут загружены и обработаны в Directum RX, пока не разрешится конфликт синхронизации контрагента.

На панели Certificate Validation Error появляются сообщения о нарушении достоверности сертификатов электронного обмена. Если игнорировать сообщения, то в печатной форме документов появится информация о недостоверности электронных подписей (ЭП). Это может ввести сотрудников в заблуждение, что документы не подписаны.
| © Компания Directum, 2024 |