|
<< Click to Display Table of Contents >> Мониторинг системы Directum RX > Использование решения > Статистика операций (Statistic) Состояние RabbitMQ |
|
Брокер сообщений RabbitMQ обеспечивает взаимодействие серверных компонент Directum RX. Для мониторинга его состояния используется дашборд RabbitMQ. Чтобы данные отображались на дашборде, настройте RabbitMQ.
Для удобства панели с метриками сгруппированы:
•очереди сообщений сервисов Directum RX;
Подробнее о метриках см. в документации RabbitMQ статью Monitoring.
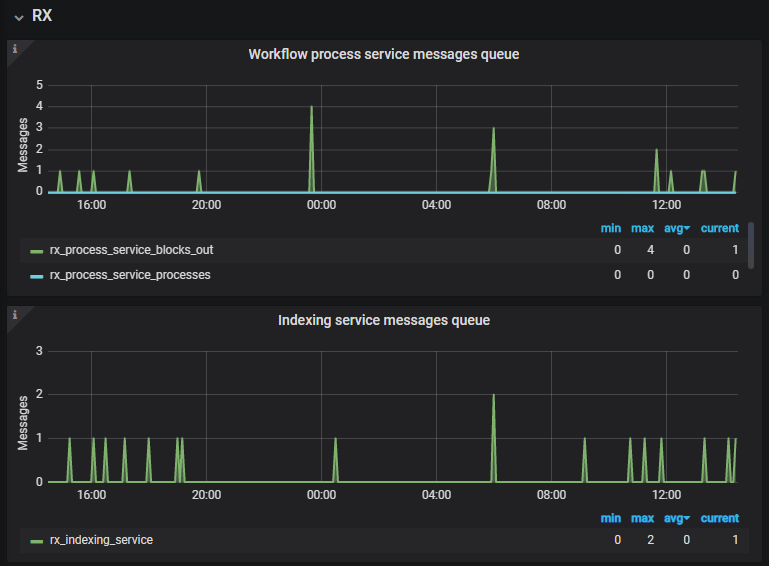
Очереди сообщений сервисов Directum RX
В группе RX отображается количество сообщений в очередях Directum RX, сгруппированные по сервисам и операциям. Например, можно посмотреть количество сообщений в очереди Workflow, сервиса предпросмотра или сервиса индексирования. При возникновении проблем или сбоев количество сообщений постоянно растет.

В группе Queue отображается информация о количество сообщений в секунду во всех очередях RabbitMQ. Рекомендуется в первую очередь анализировать панели Queues и Messages per Queue. Top 5.
На панели Queues отображается максимальное количество сообщений за последние пять минут в разрезе очередей.

В колонке Queue для некоторых очередей отображается GUID. Каким процессам они соответствуют, можно посмотреть в БД системы Directum RX или среде разработки. Например, в таблице Sungero_Core_Job по полю JobId можно проверить, относится ли очередь к фоновым процессам. А в среде разработки – проверить, относится ли очередь к асинхронным обработчикам.
На панели Messages per Queue. Top 5 отображается график изменения количества сообщений в очередях с течением времени. В примере видно, что количество сообщений колеблется примерно с одинаковым периодом и амплитудой. Это говорит о том, что очереди успевают обрабатывать сообщения.

В группе Cluster Overview отображается общая информация об используемом брокере сообщений RabbitMQ: количество очередей, количество соединений, использование памяти и т.д. Информация может быть полезна службе поддержки Directum RX при расследовании инцидентов.
| © Компания Directum, 2024 |