|
<< Click to Display Table of Contents >> Мониторинг системы Directum RX > Использование решения > Статистика операций (Statistic) Время обработки запросов и количества возращенных записей |
|
Запросы к веб-серверу, которые возвращают большое количество записей, долго обрабатываются и снижают быстродействие системы. К таким запросам относятся, например, LINQ-запросы с методом GetAll() и расширениями ToList() или ToArray(). Для мониторинга времени обработки запросов и количества возращенных записей используется дашборд Large Fetches. Performance.
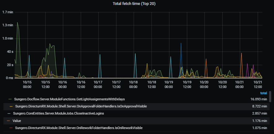
На панели Total fetch time (Top 20) в виде графика отображается, когда был отправлен запрос с большим количеством возвращенных записей и сколько времени сервер его обрабатывал. Это позволяет разработчику отследить наиболее неоптимальные запросы, требующие доработки.

На панели Average fetch time (Top 20) отображается, сколько времени в среднем ушло на выполнение запроса, который вернул много записей. Так можно оценить, насколько использование функций с расширениями вроде ToList() влияет на производительность сервера с учетом остальной нагрузки на него.

Для детального анализа используйте панели Function stats и Fetches. На них отображается подробная информация о запросах:
•панель Function stats позволяет оценить, как часто за все время работы системы в коде вызывались неоптимальные функции и сколько записей они возвращали;
•панель Fetches содержит записи из лог-файлов веб-сервера, с помощью которых можно найти, из какого обработчика вызвана конкретная функция.
Для примера на панели Function stats отображаются метрики:
•название функции, в которой вызван запрос (Function);
•общая и средняя длительность обработки запроса (Total duration и Average duration);
•общее, среднее и максимальное количество возвращенных записей (Total fetched, Average fetched и Max fetched соответственно);
•сколько раз функция была вызвана (Calls).

Используйте метрики, чтобы определить, какие запросы к веб-серверу в прикладном коде нагружают систему. Доработка запросов положительно скажется на быстродействии системы.
| © Компания Directum, 2024 |