|
<< Click to Display Table of Contents >> Мониторинг системы Directum RX > Использование решения > Состояние серверов (Hardware) Аппаратные метрики |
|
Для выбранных серверов на домашней странице отображается загрузка процессора (CPU busy) и использование оперативной памяти (RAM used):

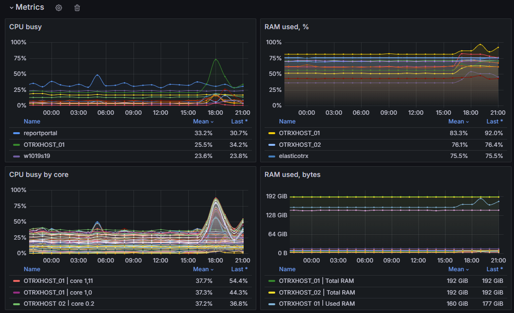
Чтобы посмотреть детальную информацию, используйте дашборд Hardware metrics. Он отображает основные метрики производительности:
•дисковая система: средняя очередь и частота обращений к дискам, свободное дисковое пространство;
•оперативная память: количество используемой памяти в процентах и гигабайтах;
•процессор: общая загрузка и загрузка по ядрам;
•сеть: объем входящего и исходящего трафика
Панели дашборда разбиты на две группы:
•Overview – группа панелей для отображения информации о выбранных серверах, например общий объем памяти, текущие показатели CPU/RAM:
•Metrics – графики нагрузки сервера в динамике по различным метрикам, например занятость центрального процессора:
Данные на дашборде Hardware metrics можно фильтровать по значениям:
•Job – название группы серверов. Задаeтся в конфигурационном файле в секции scrape_configs;
•Host – имя сервера;
•Interval – интервал времени, за который отображаются усреднeнные данные. Например, если выбрать 30m, то показывается среднее значение за каждые 30 минут.
Чтобы посмотреть, как используются аппаратные ресурсы каждым из сервисов Directum RX, запущенных на ОС Linux, используйте дашборд Docker Containers. Для сервисов, расположенных на ОС Microsoft Windows, перейдите на дашборд DirectumRX Service Load. Его фрагмент:

Для контроля аппаратных метрик:
1.Установите и настройте экспортеры для VictoriaMetrics. При необходимости измените стандартные метрики или добавьте собственные.
2.Настройте оповещения, срабатывающие, когда метрики превышают пороговые значения.
3.Контролируйте значения метрик с помощью дашбордов и оповещений.
Пример анализа производительности с помощью решения см. в разделе «Медленная работа системы».
| © Компания Directum, 2024 |