|
<< Click to Display Table of Contents >> Мониторинг системы Directum RX > Использование решения > Статистика операций (Statistic) Производительность системы Directum RX |
|
На сводном дашборде RX Health Report собрана основная информация о производительности системы Directum RX: состояние серверов, длительность операций в веб-клиенте, данные об ошибках в системе и проверках работоспособности. Благодаря этому можно проанализировать, как в целом менялась производительность системы в течение недели или за другой период. Если какие-то метрики отличаются от нормы, администратор может перейти на дашборды с детальной информацией.
Данные на дашборде можно фильтровать по значениям:
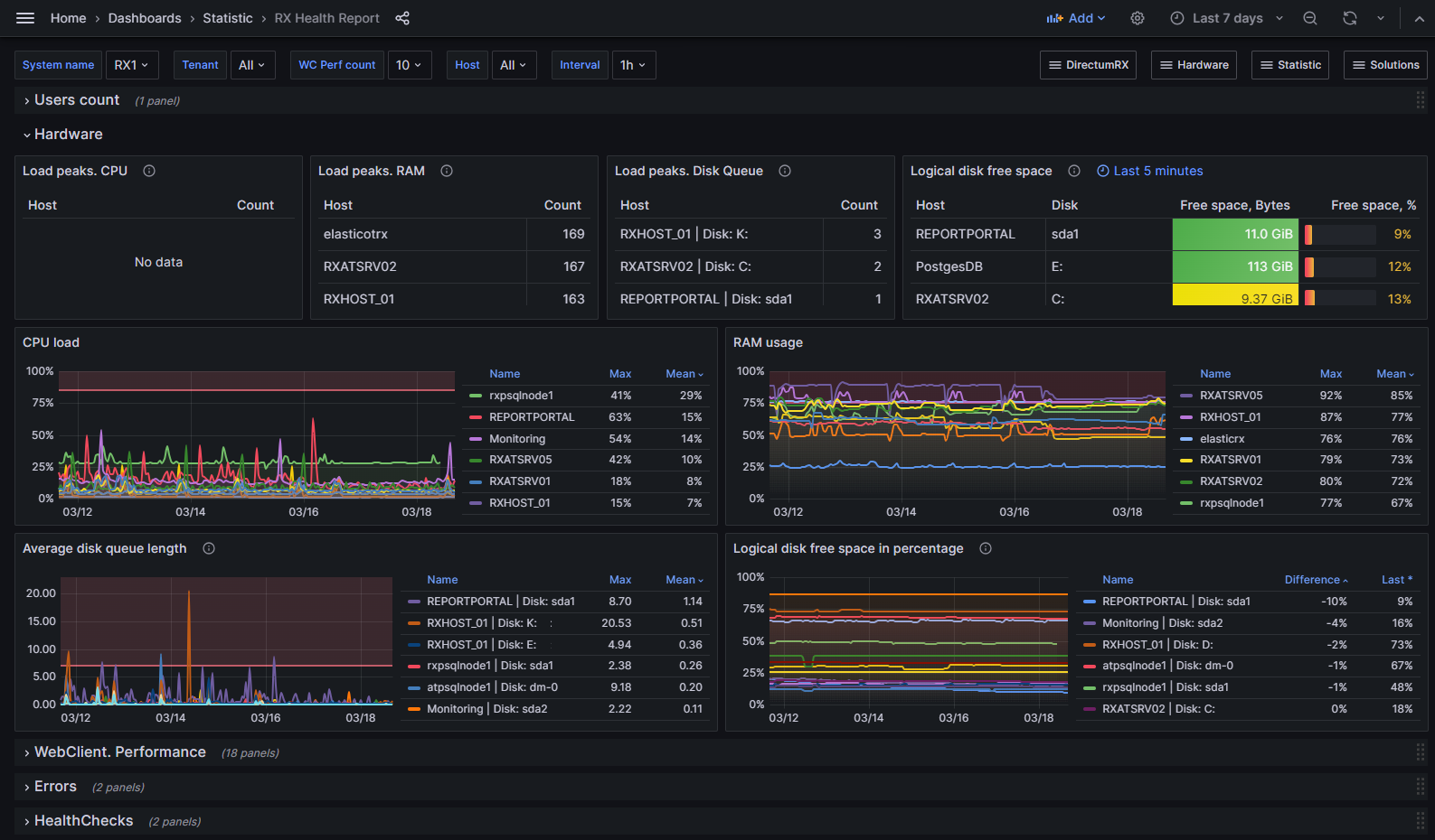
•System name – имя системы Directum RX. Фильтрует данные на всех панелях, кроме панелей группы Hardware;
•Tenant – имя сервера. Фильтрует данные на всех панелях, кроме панелей группы Hardware;
•WC Perf count – минимальное количество записей. С помощью фильтра можно исключить из статистики редкие одиночные операции. Фильтрует данные на панелях группы WebClient. Performance;
•Host – имя сервера. Фильтрует данные на панелях группы Hardware;
•Interval – временной интервал, за который собираются и объединяются (агрегируются) данные. Фильтрует данные на панелях группы Hardware.
Панели дашборда сгруппированы по категориям:
•Users count – количество пользователей;
•Hardware – состояние серверов;
•WebClient. Performance – длительность операций в веб-клиенте;
•Errors – информация об ошибках;
•HealthChecks – проверки работоспособности сервисов.
Users count – количество пользователей
На панели Unique users отображаются данные по количеству уникальных пользователей за выбранный период.
Подробная информация о статистике работы пользователей отображается на дашборде Users Activity.
Панель |
Описание |
|---|---|
Load peaks. CPU |
Количество пиковых нагрузок центрального процессора (более 85%), которые сохранялись в течение времени, указанного в поле Interval |
Load peaks. RAM |
Количество пиковых нагрузок оперативной памяти (более 75%), которые сохранялись в течение времени, указанного в поле Interval |
Load peaks. Disk Queue |
Количество пиковых значений, когда длина очереди на диске сохранялась в течение времени, указанного в поле Interval. Отображается, если пиков больше 7 |
Logical disk space |
Свободное место на логическом диске. Отображаются данные за последние 5 минут. Цвета порогов: менее 5 ГБ (15%) – желтый менее 1 ГБ (5%) – красный |
CPU load |
Нагрузка на процессор |
RAM usage |
Использование оперативной памяти |
Average disk queue length |
Средняя длина очереди запросов к диску |
Logical disk free space in percentage |
Изменение свободного места на логическом диске. В столбце Difference указана разница между количеством свободной памяти в начале периода и в конце. Например, с помощью графика можно примерно рассчитать, на какое время хватит места на диске. Если за неделю свободное место уменьшилось на 5%, а всего осталось 15%, то памяти примерно хватит еще на 3 недели |
ПРИМЕЧАНИЕ. Данные на панелях Load peaks могут не отображаться, если в выпадающем списке Host выбрано только одно значение. Чтобы данные отображались, укажите минимум два значения.
Подобная информация о состоянии серверов отображается на соответствующих дашбордах.
WebClient. Performance – длительность операций в веб-клиенте
На панелях Top 5 by Avg отображаются пять наиболее длительных операций, а на Top 5 by Count – пять наиболее часто выполняемых.
Панель |
Описание |
|---|---|
Web Client. Open card |
Открытие карточки |
Web Client. Navigation to predetermined folders |
Переход к вычисляемым папкам |
Web Client. Navigation to lists |
Переход к спискам |
Web Client. Save card |
Сохранение карточки |
Web Client. Start task |
Отправка задачи |
Web Client. Complete assignment |
Выполнение задания |
Web Client. Perform module cover actions |
Выполнение действия с обложки модуля |
Web Client. Perform actions |
Выполнение действия с карточек |
Web Client. Document size |
Открытие содержимого документа. Данные на панели сгруппированы по размерам документов. Если ни разу не открывали документы какой-либо группы, то панель отображается пустой. Чтобы данные на ней отображались, откройте настройки панели и в запросе измените диапазоны размеров документов |
Worker. Execute async handler |
Выполнение асинхронного обработчика |
Подробная информация о длительности выполнения операций в веб-клиенте отображается на дашборде Web Client. Performance.
Панель |
Описание |
|---|---|
Errors more 200 (critical and unknown only) |
Критические и неизвестные ошибки, которых за указанный период было более 200 |
Errors more 1000 |
Все ошибки, которых за указанный период было более 1000. Данные на панели можно фильтровать по уровню критичности – для этого отфильтруйте записи по столбцу Severity Level |
Подробная информация об ошибках отображается на дашборде Service Errors.
HealthChecks – работоспособность сервисов
Панель |
Описание |
|---|---|
The total duration of health check statuses |
Продолжительность состояния статусов Degraded или Unhealthy. Если большую часть времени за выбранный период сервис находился в одном из этих состояний, то следует разобраться в причине |
Timeline HealthChecks by services |
Изменение статусов работоспособности сервисов |
Подробная информация о проверках работоспособности отображается на дашборде HealthCheck.
| © Компания Directum, 2024 |