|
<< Click to Display Table of Contents >> Что нового в Directum RX > Версия для локальной установки Мониторинг системы Directum RX
|
|
Сбор лог-файлов сервисов Directum Ario
В новой версии решения «Мониторинг системы Directum RX» появилась возможность контролировать состояние сервисов Ario и классифицировать ошибки. Для этого информацию из их лог-файлов теперь можно отслеживать через сервис Kibana. При необходимости в Grafana вы можете самостоятельно создавать дашборды для сервисов Ario.
Хранение метрик производительности в VictoriaMetrics
Ранее в решении «Мониторинг системы Directum RX» все метрики хранились в поисковой системе Elasticsearch. Теперь информация о производительности серверов располагается в базе данных временных рядов VictoriaMetrics.
Благодаря этому снижается нагрузка на поисковую систему. Также ускоряется работа решения: получение данных из VictoriaMetrics быстрее чем из Elasticsearch.
Для сбора метрик требуется дополнительно установить экспортеры Prometheus Exporters.
Оптимизация индексов Elasticsearch
Раньше для всех сервисов Directum RX в поисковой системе Elasticsearch использовались два индекса: для сбора метрик и ошибок. Размер таких индексов со временем увеличивался, и Elasticsearch требовалось больше времени, чтобы найти в них нужные данные.
В Directum RX 4.11 у каждого сервиса появились отдельные индексы, которые используются для сбора информации по метрикам, ошибкам и всем уровням сообщений из лог-файлов. Это ускоряет поиск данных в Elasticsearch и их загрузку на дашбордах в Grafana.
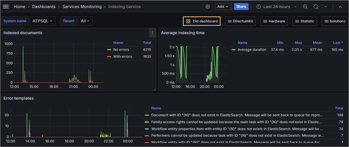
Указанным образом данные выводятся с момента перехода на Directum RX 4.11. Если необходимо проанализировать информацию с прошлой версии, то по кнопке Old dashboard можно открыть дашборд с данными до обновления. Старые дашборды находятся в папке Deprecated Dashboards. Они оставлены для совместимости и через несколько версий будут удалены.
На дашборде Web Client. Perfomance, показывающем длительность выполнения операций, можно настроить одновременное отображение данных, которые были до и после обновления на новую версию.
Уровни логирования
На дашбордах решения теперь отображаются сообщения уровней Debug и Trace из лог-файлов Directum RX, а также все сообщения из лог-файла RabbitMQ. Это позволяет быстрее находить информацию при анализе ситуаций. Например, на дашборде Detailed Information by traceID можно отслеживать, что происходило в системе до появления ошибки.
Сообщения с уровнями логирования Debug и Trace могут занимать много места на диске. Чтобы оптимально использовать его, рекомендуется настроить автоматическое удаление индексов через 45 дней с помощью политик ILM.
Дашборд для отслеживания длительных блокировок
В новой версии появился дашборд Suspended locks, на котором можно отслеживать длительные блокировки карточек объектов или содержимого документов. Например, с его помощью администратор может проанализировать, где была установлена длительная блокировка, чтобы затем снять ее.
Прочие изменения
1.На дашборде с ошибками сервисов Service Errors на панель Error list добавлены столбцы Service и Host. С их помощью можно определять, в каком сервисе и на каком сервере возникают ошибки.
Также на дашборде появилась возможность фильтровать значения по серверу. Для этого достаточно в столбце Host нажать на кнопку
рядом с нужным значением. В результате на панели быстрого доступа отображается кнопка Filters, и данные на всех панелях дашборда фильтруются по выбранному серверу.
2.На панелях дашборда Users activity со статистикой работы пользователей изменена фильтрация. Благодаря этому отображаются только нужные данные, и снижается нагрузка на поисковую систему Elasticsearch.
3.На дашборде Search со статистикой выполнения поисковых запросов теперь все панели расположены компактно. Кроме того, удалена одна из двух панелей Requisite filling statistics, которая показывала информацию в формате таблице. Оставлена панель, отображающая данные в виде круговой.
4.В оповещениях (alerts) о свободном пространстве отображается информация о том, что заканчивается место на диске. Ранее это работало и для дисков /boot и /boot/efi, которые содержат файлы, необходимые для загрузки операционной системы. Эти диски по умолчанию имеют небольшой объем памяти, и для них оповещение не являлось полезным и могло отвлекать. Теперь информация о заканчивающемся месте на загрузочных дисках не отображается.
5.Дашборды для мониторинга метрик производительности серверов Windows Servers и Linux Servers объединены в один – Hardware metrics.
| © Компания Directum, 2024 |