|
<< Click to Display Table of Contents >> Мониторинг системы Directum RX > Использование решения Домашняя страница (Home) |
|
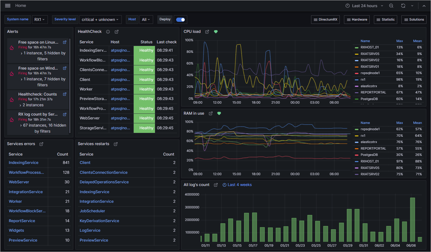
При переходе на домашнюю страницу решения открывается дашборд со сводной информацией.
С помощью домашней страницы администратор контролирует:
•оповещения о состоянии системы (Alerts);
•работоспособностm веб-сервера и сервисов Directum RX (HealthCheck);
•ошибки в работе системы (Services errors);
•количество перезапусков сервисов за указанный период времени (Services restarts);
•загрузку процессора и оперативной памяти (CPU load, RAM in use);
•количество записей в лог-файлы за последние 4 недели (All log’s count).
На панели быстрого доступа дашборды сгруппированы по категориям:

•данные по загрузке серверов, на которых развернуты сервисы Directum RX (Hardware)
•статистика по всем сервисам (Statistic)
•данные решений Directum RX (Solutions)
Панель доступна на любой странице решения.
| © Компания Directum, 2024 |